廣域銘島數字科技有限公司(下稱“廣域銘島”)隸屬吉利控股集團,堅持自主創新,深耕汽車產業鏈,輻射上下游,打造跨行業跨領域服務生態,構建全國首個打通汽車產業全場景、實現多鏈條融合發展的工業互聯網平臺——Geega(際嘉)工業互聯網平臺?;谄脚_構筑制造業轉型的一體化數字基座,圍繞數字化管理、網絡化協同、個性化定制、智能化制造、服務化延伸等6大領域,面向汽摩及配件、輕工、家電、有色金屬等重點行業,提供以工業軟件為核心的低成本、高價值數字化轉型解決方案服務,推動新一代信息技術與制造業全要素、全產業鏈、全價值鏈深度融合。目前廣域銘島已擁有知識產權近200項,參與20余項國家和行業標準制定,獲得了國家級跨行業跨領域工業互聯網平臺等各級政府10多項榮譽及資質認證。
本解決方案基于Geega(際嘉)工業互聯網平臺和吉利百礦集團有限公司(下稱“百礦集團”)完善的鋁產業鏈應用場景,提出針對鋁產業全生命周期節能降碳的數字化轉型解決方案。通過構建一個工業互聯網數字化底座,集成通用動力管理、能源管理、雙碳管理、設備管理、火電廠智能配煤管理、火電廠發電效率提升管理、電解鋁APP等工業APP,實現能耗量及能耗橋的實時在線監控,并以此為輸入,結合機理模型,實現智能決策路徑,形成一整套的面向鋁產業鏈數字化運營及能耗優化的解決方案,優化能源配置,降低能耗及二氧化碳排放,助力鋁行業雙碳目標實現。
一、項目概況
政府工作報告將“做好碳達峰、碳中和工作”列為2021年重點任務之一,并作為推動傳統產業綠色發展、促進經濟轉型升級的重要路徑。廣域銘島致力于利用數字化手段幫助百礦集團節能減碳,針對集團電解鋁能耗過高、自備火電廠煤耗過高等痛點問題,構建百礦集團工業互聯網平臺,打破產業鏈上數據孤島,沉淀工藝知識,構建火力發電和電解過程的機理模型,實現智能決策優化路徑,達到綠色集約生產,應對能源危機和“雙限”挑戰。
1. 項目背景
(1)國際能源危機及國家雙碳戰略驅動
在全球能源危機背景下,國家提出堅決遏制高耗能高排放項目盲目發展,重點舉措包括遏制新建、擴建煤電、電解鋁等高耗能高排放項目,出臺煤電、煤化工等產能控制政策,提升高耗能高排放項目能耗準入標準。鋁產業是有色金屬行業最大的二氧化碳排放源,存在煤電占比大,電解鋁、氧化鋁能耗指標長期居高不下等問題,降低鋁產業碳排放是我國實現碳達峰、碳中和的重要保證。
(2)制造企業向綠色化、數字化轉型需求迫切
工業4.0時代背景下,信息化與工業化深度融合成為爭奪全球競爭優勢的關鍵。各國紛紛在信息技術領域發力,促進新工業革命在全球迅速興起。制造企業在生產制造、質量管理、物流管理等多個環節存在生產成本高、效率低、能耗大等痛點問題,促使制造企業逐步由規?;蚓G色化、數字化轉型,并催生出信息經濟、知識經濟等一批新的商業生態。
(3)百礦集團數字化賦能節能減碳需求旺盛
百礦集團原屬百色市國有企業,公司始建于1956年,是廣西主要的褐煤生產基地、全國重要的碳酸錳基地。2018年,百礦集團列入國務院國企改革“雙百行動”404家試點企業之一,是廣西5家“雙百行動”試點企業中唯一的一家地級市屬企業。
百礦集團作為涵蓋采礦-氧化鋁-電解鋁-鋁深加工的鋁產業全生命周期以及火力發電的高耗能傳統企業,在國家雙碳及當前限電的大背景下,有迫切的數字化轉型需求,尤其是在能耗較高的火力發電、電解鋁及通用動力節能等方面,百礦集團將實現節能降耗作為其首要的戰略目標。
2. 項目簡介
廣域銘島通過Geega(際嘉)工業互聯網平臺,利用其成熟的云計算、大數據、邊緣計算、物聯網等技術及SaaS化能力,基于百礦集團完善的鋁產業鏈應用場景,輸出系列基于鋁產業全生命周期節能降碳的數字化轉型解決方案,從綠色集約生產、能源動態配置及能耗碳排管控等三方面切入,細化工藝綠色化改進、設備上云、設備生命周期管理、能源動態監控、能源平衡優化、用電異常預警、能源利用效率提升、能耗用量分析、遠程狀態監測、污染物實時監測、超標排放預警、實時碳排放分析、碳資產核查復查、碳管控以及碳交易等15個子項,進行通用動力管理、能源管理、雙碳管理、設備管理、火電廠智能配煤管理、火電廠發電效率提升管理、電解鋁APP等7個工業APP的開發、部署以及迭代,著力打通企業生產和運營環節的能源數據鏈條,提升能源管理水平和利用效率,助力行業雙碳目標實現。
3. 項目目標
本項目通過Geega(際嘉)工業互聯網平臺,打通百礦集團在生產和運營環節的能源數據鏈條,形成能源智能監測、動態調配、節能減排、低碳化管理等一整套數字化節能減碳解決方案,主要滿足以下建設目標:
(1)1個工業互聯網數字化底座
打造1個涵蓋IIOT平臺、PaaS平臺以及大數據平臺的數字化底座,完善工廠運行數據采集、數據存儲、數據治理以及數據分析流程,基于能源精細化管理和最優化控制策略,實現設備數據和能耗數據的透明可視。
(2)7個工業APP
實現通用動力管理APP、能源管理APP、雙碳管理APP、設備管理APP、火電廠智能配煤管理APP、火電廠發電效率提升管理APP、電解鋁APP等7個工業應用的開發、部署和迭代。
(3)1套卓越運營方法論
按照診斷、方案設計、標桿工廠試點三個階段打造1套卓越運營方法論,對百礦集團開展運營管理優化。
二、項目實施概況
1. 項目總體架構和主要內容
1.項目總體架構
本項目總體框架可概括為“1個工業互聯網數字化底座+7個工業應用+1套卓越運營轉型方法論”。廣域銘島為百礦集團搭建起一個工業互聯網平臺,并以平臺為基礎實現企業設備及能源上云,在產業鏈數據可視的前提下,在火力發電、電解鋁、通用動力等方面研發各類能源優化算法模型,并形成若干工業應用,提供智能決策優化路徑,降低對工藝專家知識的依賴,提供“專家賦能,數據驅動”為特征的工廠綠色低碳解決方案。如下圖所示:

圖1 解決方案框架
2. 數字化底座架構
廣域銘島為百礦集團打造1個數字化底座,縱深涵蓋IIOT平臺、PaaS平臺以及大數據平臺。
(1)IIOT平臺

圖2 IIOT平臺構架
IIOT平臺主要分為邊緣計算(“端”)與物聯網平臺(“云”)兩部分,其中邊緣計算的載體為智能工業網關和運行時軟件框架,以百礦集團各種工業設備和系統的接入、數據預處理、現場側的實時計算為主,平臺以物模型構建,設備連接狀態及健康狀態管理,數據匯總、存儲和數據建模與服務為主。邊緣端與平臺端以MQTT為主要通訊協議,完成數據上報、指令反饋、遠程控制等多種功能。物聯網平臺對外部提供大數據、人工智能等相關平臺的連接與調用能力,以及服務的發布能力。
(2)PaaS平臺

圖3 PaaS平臺構架
PaaS平臺對底層基礎設施和數據中心不敏感,可以平滑納管物理機、私有云、公有云等多種異構基礎設施,同時可以支撐多數據中心并將應用負載進行有效平衡,也可以有效保障數據在多分區的安全隔離和相互備份。采用先進的容器和大規模集群管理技術構建容器云平臺,借助容器的輕量級、標準化和彈性資源供給等能力,將工業應用進行標準化封裝并有效的自動化管理,提升應用的上云速度和能力。
(3)大數據平臺
圖4 大數據平臺構架
通過平臺實現企業數據資產統一管理、統一監控、統一運營及算法的適配及調用,基于應用場景驅動,持續提升基礎平臺能力,不斷完善大數據基礎支撐體系。以企業業務部門實際訴求為根本,建立大數據應用驅動智慧運營體系。將大數據平臺的數據與業務需求下的算法模型進行應用,從而通過數據、算法、算力,再通過應用級的服務進行使用。
2. 具體應用場景和應用模式
廣域銘島從綠色集約生產、能源動態配置及能耗和碳排放管控等方面切入,為百礦集團開發、部署7個工業APP,打通業務數據鏈條,其運行狀態可以通過一個中央工作臺實現透明化、隨時可調用。
(1)通用動力管理APP
提供風機、空壓機、循環水等通用動力設備管理。風機優化通過建立布袋、煙道入口、煙道出口、風機、脫硫塔的設備模型,對參數實時監控,自動優化風機的開啟臺數、運行頻率,達到運行效率最大化。空壓機優化涵蓋供需平衡、空壓機設備效率提升兩部分:供需平衡通過IIOT平臺實時采集空壓機出口、用能端入口(電解槽、陽極車間、打料罐)、壓縮空氣管路的壓力、流量信息,結合算法模型,輸出推薦的壓縮空氣供氣壓力;設備效率提升是建立空壓機、干燥機設備模型,在給定壓縮空氣需求下,合理分配設備開關、設備頻率,以達成以最少的電耗滿足用氣需求。循環水系統是用于現場設備、產品降溫的系統,主要由換熱器、管道、循環泵組成。循環水優化通過監控用能端的實時溫度與流量信息,結合工藝要求和計量模型優化,實現循環泵的開關與頻率調整,反饋到制冷機設
備,調整設備運行效率,達到制冷效率最大化、降低能耗。
圖5 通用動力管理APP
(2)能源管理APP
通過采集智能表計、電解槽槽控系統等數據,自動計算、監控表計狀態、能源參數信息等,達成能源異常狀況的快速反饋?;谀茉礆v史數據,進行綜合能耗、噸鋁能耗、能耗成本、能耗指標的多維度分析,推動能耗優化決策。

圖6 能源管理APP
(3)雙碳管理APP
通過IIOT平臺自動采集各系統、設備的能耗、碳排數據,并通過碳排放評估模型,對企業制造過程碳排放的識別、監測、核算、報告,實現企業碳資產管理。同時提供“專家賦能、數據驅動”的方案,從運營、工藝、能耗、技術等全鏈路優化碳排放,挖掘工廠節能空間實現企業精準降碳、智能降碳,助力企業實現綠色可持續發展。

圖7 雙碳管理APP
(4)設備管理APP
設備管理APP對設備關鍵參數實現在線監控和預測,對生產設備達到智能維護的作用,減少設備的維護成本以及產線非停率,提高產線利潤。

圖8 設備管理APP
(5)火電廠智能配煤管理APP
通過協同采購、煤源供應商、檢驗和配煤等部門,對實際混煤數據(包括混合煤熱值、水份、硫份、皮帶上煤速度、磨機能力、脫硫脫硝能力等)進行大量分析,充分考慮產地、成分等內外部因素,以發熱量、發電量和成本為目標,根據各單煤煤質與混煤煤質的關系,采用支持向量機建立混煤煤質預測模型,并對強制控制配煤煤種或配比極值等約束條件進行優化,使用進化算法建立群體進化配煤模型。根據鍋爐試燒結果,選擇最優的配煤摻燒方案,實現配煤經濟效益和能源效益的優化。

圖9 火電廠智能配煤管理APP
(6)火電廠發電效率提升管理APP
通過建立典型燃煤發電機組運行經濟性診斷的數學模型,開發機組在線節能診斷系統,獲得機組運行的主要經濟指標,定量診斷主要節能大小分布及其場所,并優化設備運行參數,提升火電廠發電效率。
圖10 火電廠發電效率提升管理APP
(7)電解鋁APP
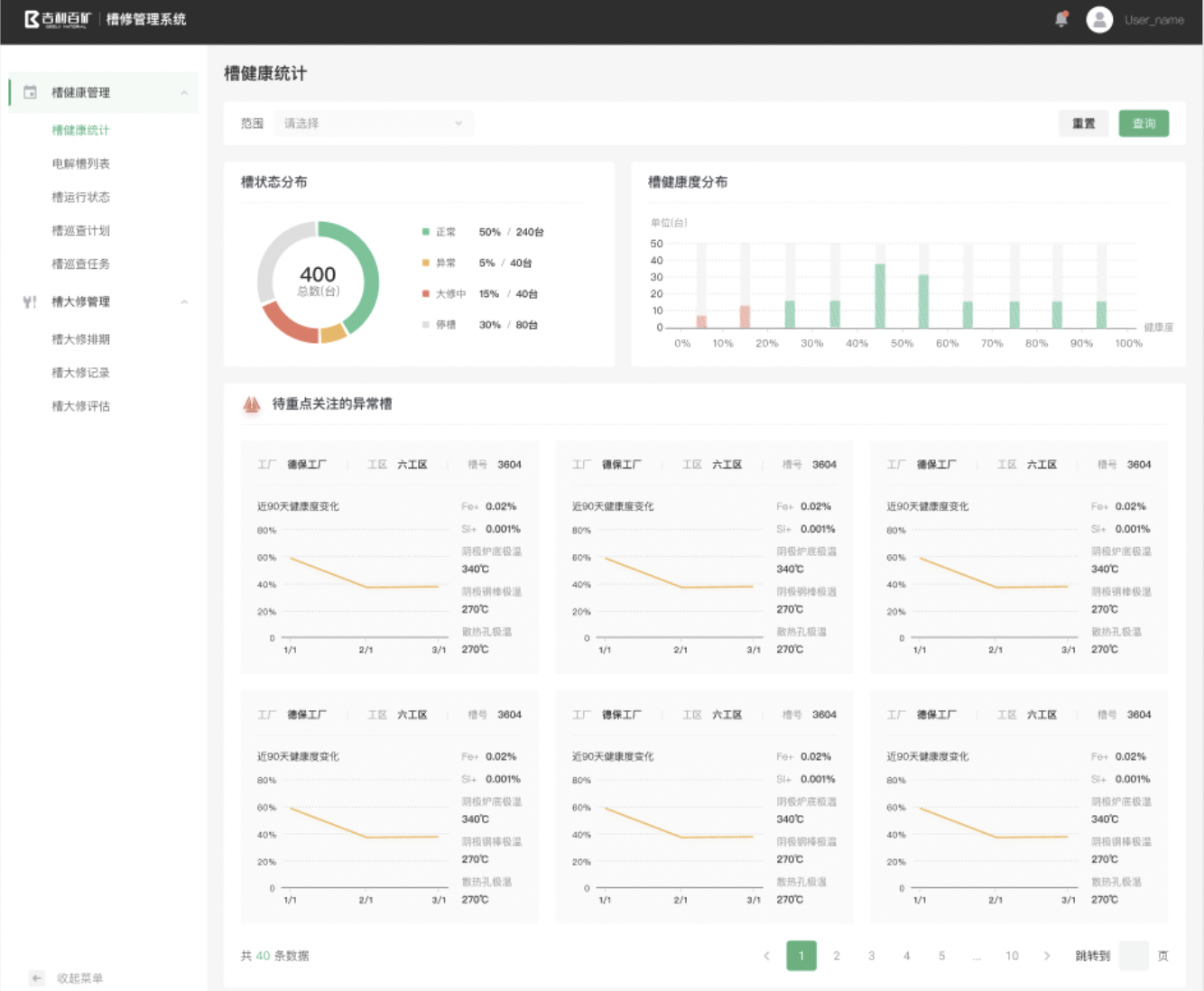
電解鋁APP包含槽修管理、陽極管理、出鋁管理、電解鋁工藝自優化四大應用:
槽修管理:基于IIOT平臺采集槽狀態歷史數據,在工廠、工區、單槽的維度對槽狀態進行分析和預測,持續跟蹤模擬槽狀態,提前對異常進行預警。

圖11 槽修管理應用
陽極管理:包含換極排程、換極過程管理、換極監控、問題管理、物料管理、指標統計六部分。通過陽極消耗大數據分析模型、陽極二維碼追溯、換極過程標準化管控等方法及工具以及電解槽運行數據,建立陽極消耗曲線與各變量之間的關系模型,預測每一個陽極消耗的速度和使用到期的時間,實現物耗成本及能耗成本的節約。

圖12 陽極管理應用
出鋁管理:打通槽控系統和MIS系統,實現出鋁量的智能預測、自動排包、實際出鋁量校正,并根據槽況對指示出鋁量進行智能推薦,減少人工經驗設置出鋁量的偏差問題。

圖13 出鋁管理應用
電解鋁工藝自優化:利用統計學和機器學習相關理論和方法,設計電解鋁單耗在線預測、監控、故障診斷系統和電解鋁工藝優化模型,實現高效精準運維管理。
圖14 電解鋁工藝自優化
3. 其他亮點
廣域銘島為百礦集團打造了1套卓越運營方法論,成為數字化轉型中的重要環節。通過卓越運營的方法論,一是對百礦集團開展運營管理優化,二是通過調研診斷分析,尋找與行業最優值的差異,并通過人工智能相關的技術開展“峰值變常量”的優化方案尋源,從而將優化方案沉淀為數字化模型,封裝在工業互聯網平臺上;三是通過卓越運營優化,為百礦集團培養和塑造一批對鋁行業運營管理、生產工藝及工業互聯網熟練掌握的全能型復合型人才。
三、下一步實施計劃
本項目具有極強的可推廣性和示范性,基于Geega(際嘉)工業互聯網平臺的基礎核心能力,通過由點到面+橫向鋪排+縱向深耕的方式進行探索。
1. 2021年(落實到點,試點先行)
百礦集團工業互聯網平臺研發和上線,基于本項目沉淀方法論和數字化模型。
2. 2022年(由點及面,合縱連橫)
不斷挖掘百礦集團在氧化鋁、鋁加工制造等其他環節的數字化轉型解決方案,并將模型沉淀在平臺上,并將百礦打造成標桿案例向百色市及中國的其他省市地區復制推廣。
四、項目創新點和實施效果
1. 項目先進性及創新點
(1)創新孵化出鋁產業鏈工業互聯網數字化模型
數字化模型對實現工業互聯網平臺將工業的技術原理、行業知識、基礎工藝、模型工具規則化、軟件化、模塊化,封裝為可重復使用的組件至關重要。本項目孵化出的數字化模型包括配煤優化、槽況分析、陽極效應預測模型、過熱度分析模型、電解槽漏液監測以及火電廠控制系統預測性監測等。經過百礦集團大量的數據驗證,具備狀態感知、實時分析、科學決策、精準執行等特點,是一次基于工業互聯網賦能鋁產業全生命周期的創新。
(2)創新打出“運營優化+工藝優化”組合拳
2020年以來,受制于國內外政經局勢和新冠疫情影響,全球經濟增長放緩,貿易摩擦頻繁,全球產業鏈面臨新一輪重構。在市場環境變動加劇的背景下,百礦集團為應對變革挑戰,專注創造更靈活、更具成本效益和更有效的運營模式和生產模式。但在運營優化和轉型的過程中存在缺乏戰略眼光、系統性方法和工具缺失、固有經驗束縛、缺乏實踐參考、內部意見沖突及執行力欠缺、無法將運營優化的知識和經驗封裝成方法論等痛點,因此需要運營優化與工藝優化雙措并舉,在管理及生產兩個維度上開展革新。
該項目創新開展基于百礦集團的“卓越運營轉型方案”,并將診斷評估成果通過Geega(際嘉)工業互聯網平臺的技術能力沉淀為方法論,封裝成工業知識,實現可復用、可傳承,是工業互聯網與智慧管理之間的有機結合及大膽嘗試。
2. 實施效果
(1)經濟效益
根據本解決方案落地經驗來看,對于年產50萬噸電解鋁的企業而言,預計后續成本優化達到5000-7000萬每年。在火力發電環節,實現度電煤耗降低6克以上;在電解鋁生產環節,穩定槽電壓≤3.96V,電流效率≥93%,直流電耗下降≥150kWh/t-Al;在通用動力節能環節,實現節能收益13%。
以電解鋁產量4000萬噸水平為例,以當前落地效果估算,如果能實現直流電耗下降≥150kWh/t-Al效果,至少能夠降低電解鋁行業企業成本約15億元/年,產生的經濟效益及節能收益相當可觀。
(2)社會效益
Geega(際嘉)工業互聯網平臺+鋁產業數字化節能降碳解決方案具有巨大社會效益。全球氣候變化是21世紀人類面臨的重大挑戰,隨著人類活動對全球氣候的影響,氣候危機幾近無處不在。我國是全球最大的碳排放國,應對氣候變化事關國內國際兩個大局,是參與全球治理和堅持多邊主義的重要領域。廣域銘島助力百礦集團鋁產業進行數字化轉型升級、節能降碳,是對產業政策引導的實時響應,推動鋁產業低碳轉型提速。
(3)可推廣性和復制性
從鋁產業整體發展的情況來看,該解決方案具有廣闊的應用空間。從需求側來看,我國是全球最大的鋁生產國和消費國,鋁產業規模及消費需求呈現穩步增長態勢;從供給側來看,鋁產業屬于朝陽產業,具有蓬勃的生命力,是材料產業的重要組成部分。近十年來,隨著國內鋁產業發展速度的加快,在產業規模和生產技術等方面已接近世界先進水平,為數字化節能減碳解決方案的推廣、部署和應用奠定了良好的基礎。
中國的鋁產業鏈完整、整體規模巨大,且所有鋁行業企業在利用火力發電和拜耳法制備電解鋁的工藝流程基本相似,同時Geega(際嘉)工業互聯網平臺將工程技術人員的知識與Know-how以工業機理模型的方式學習并沉淀,封裝在工業軟件中,實現知識工業化進程中產生的許多核心技術和知識產權積累、傳承及可復用。
本報告所載的材料和信息,包括但不限于文本、圖片、數據、觀點、建議,不構成法律建議,也不應替代律師意見。本報告所有材料或內容的知識產權歸工業互聯網產業聯盟所有(注明是引自其他方的內容除外),并受法律保護。如需轉載,需聯系本聯盟并獲得授權許可。未經授權許可,任何人不得將報告的全部或部分內容以發布、轉載、匯編、轉讓、出售等方式使用,不得將報告的全部或部分內容通過網絡方式傳播,不得在任何公開場合使用報告內相關描述及相關數據圖表。違反上述聲明者,本聯盟將追究其相關法律責任。